中国·Bb艾弗森(ballbet贝博)有限公司-官方网站



智慧物流

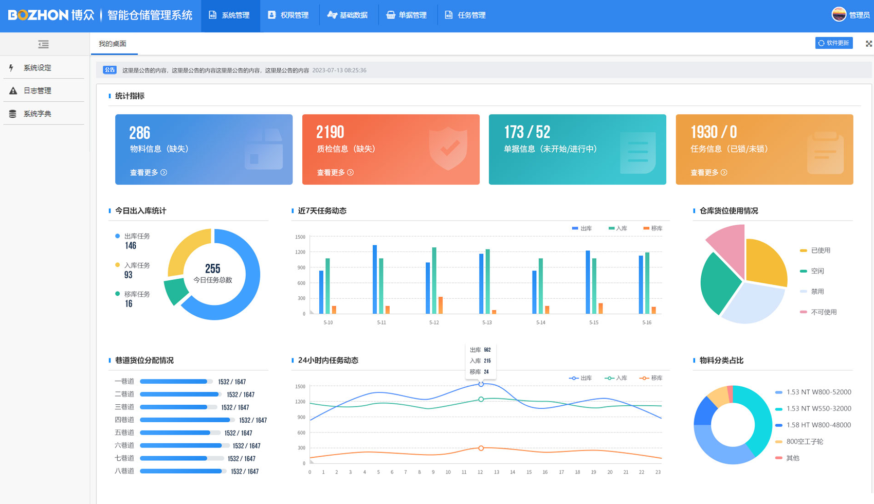
WMS/WCS

博众智慧仓储物流WMS(仓库管理系统),主要用于实现对仓库物料进行合理的分配管理。可与不同上位机系统对接,保障生产管理的信息流的连贯性、准确性;WCS(仓库控制系统)主要用于完成WMS下发的任务的调度管理,并通过一定的优化算法实现系统任务的作业。

相关标签:WMS,WCS,仓库管理系统,仓库控制系统

产品优势
  • WMS全称仓库管理系统
    用于实现对仓库物料
    进行合理分配管理
    可与不同上位机系统对接
    保障生产管理信息流的
    连贯性、准确性

  • WCS全称仓库控制系统
    用于完成WMS下发任务调度管理
    通过一定优化算法实现系统任务作业

相关推荐
版权所有 © 2006-2025 博众bb贝博艾弗森科技股份有限公司 苏ICP备11023794号 苏公网安备 32050902101467号
  • 微信扫一扫

  • 官方视频号

【网站地图】【sitemap】